企业名称:潍坊太阳成集团tyc122cc入口检测服务有限公司
地址:潍坊市北海路与民主街交叉口西北角 寒亭高新技术产业园6号楼三楼
公司运营电话:孙经理 139 0636 9770
业务咨询电话:孙经理 150 6561 1766
邮箱: wfytjc2015@163.com
有图有真相!VOC废气处理工艺
什么是热破坏法VOC废气处理工艺?
什么是蜂窝煤轮式浓缩技术?
什么是膜分离技术?
热氧化法怎样处理VOC废气?
活性炭吸附技术和变压吸附技术有什么不同?
VOC气体:
在石油化工、印刷、人造革及电子元器件、烤漆和医药等化工领域,挥发性的有机化合物,简称为VOC(Volatile Organic Compounds)),通常作为溶剂来使用。这些有机溶剂如果挥发到大气环境中,不仅会对大气环境造成严重污染,而且人体呼入被污染的气体后,对人体健康产生危害。
比如,苯作为溶剂挥发到大气环境中,不仅可以被人体的皮肤所吸收,而且还可通过呼吸系统进入人体内部,造成慢性或急性中毒。 苯类化合物不仅会对人体的中枢神经造成一定的损害,而且还可能造成神经系统的障碍,进入人体后还会危害血液和造血器官,甚至会有出血症状或患上败血症。氧化作用下,苯在生物体内可氧化成苯酚,从而造成肝功能异常,对骨骼的生长发育十分不利,诱发再生障碍性贫血。因此,ACGIH把苯列为潜在致癌物质。卤代烃类化合物会引发神经症候群和血小板的减少、肝脾肿大等不良状况,而且很有可能致癌。
所以,必须控制VOC的排放,这不仅是对环境负责,也是对我们的生命健康负责。
VOC废气处理工艺:
当前,VOC废气处理技术主要包括热破坏法、变压吸附分离与净化技术、吸附法和氧化处理方法等。
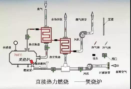
热破坏法:
热破坏法是指直接和辅助燃烧VOC气体,或利用合适的催化剂加快VOC的化学反应,最终达到降低有机物浓度,使其不再具有危害性的一种处理方法。
热破坏法对于浓度较低的有机废气处理效果比较好,因此,在处理低浓度废气中得到了广泛应用。
这种方法主要分为两种,即直接火焰燃烧和催化燃烧。直接火焰燃烧对有机废气的热处理效率相对较高,一般情况下可达到 99%。而催化燃烧指的是在催化床层的作用下,加快有机废气的化学反应速度。这种方法比直接燃烧用时更少,是高浓度、小流量有机废气净化的首选技术。

活性炭吸附法:
利用吸附剂(粒状活性炭和活性炭纤维)的多孔结构,将废气中的VOC捕获。将含VOC的有机废气通过活性炭床,其中的VOC被吸附剂吸附,废气得到净化,而排入大气。
炭吸附法主要用于脂肪和芳香族碳氢化合物、大部分含氯溶剂、常用醇类、部分酮类和酯类等的回收。
当炭吸附达到饱和后,对饱和的炭床进行脱附再生;通入水蒸汽加热炭层,VOC被吹脱放出,并与水蒸汽形成蒸汽混合物,一起离开炭吸附床,用冷凝器冷却蒸汽混合物,使蒸汽冷凝为液体。
对于水溶性VOC气体,用精馏将液体混合物提纯;水不溶性VOC气体,用沉析器直接回收VOC。比如,涂料中所用的“三苯”与水互不相溶,故可以直接回收。
炭吸附技术主要用于废气中组分比较简单、有机物回收利用价值较高的情况,适于喷漆、印刷和粘合剂等温度不高,湿度不大,排气量较大的场合,尤其对含卤化物的净化回收更为有效。

冷凝法:
废气中分离出来,直接回收。但这种情况下,离开冷凝器的排放气中仍含有相当高浓度的VOC,不能满足环境排放标准。要获得高的回收率,系统需要很高的压力和很低的温度,设备费用显著地增加。
这种处理方法主要适用于浓度高且温度比较低的有机废气处理。
通常适用于VOC含量高(百分之几),气体量较小的有机废气的回收处理,由于大部分VOC是易燃易爆气体,受到爆炸极限的限制,气体中的VOC含量不会太高,所以要达到较高的回收率,需采用很低温度的冷凝介质或高压措施,这势必会增加设备投资和处理成本,因此,该技术一般是作为一级处理技术并与其它技术结合使用。

膜分离技术:
膜分离技术的基础就是使用对有机物具有选择渗透性的聚合物膜,该膜对有机蒸气较空气更易于渗透10-100倍,从而实现有机物的分离。适于高浓度、高价值的有机物回收,其设备费用较高。
最简单的膜分离为单级膜分离系统,直接使压缩气体通过膜表面,实现VOC的分离。单级膜因分离程度很低,难以达到分离要求,而多级膜分离系统则会大大增加设备投资,故而在这方面的技术还有很大的研究空间。

变法吸附技术:
吸附剂在一定压力下吸附有机物;当吸附剂吸附饱和后,通过压力变换来“释放”脱附的有机物。其特点是无污染物,回收效率高,可以回收反应性有机物。但是该技术操作费用较高,吸附需要加压,脱附需要减压,环保中应用较少。

热氧化法:
通过燃烧来消除有机物的,其操作温度高达700℃-1,000℃,这样不可避免地具有高的燃料费用;为降低燃料费用,需要回收热量,有两种方式:传统的间壁式换热,新型非稳态蓄热换热技术。
间壁式热氧化是用列管或板式间壁换热器来捕获净化排放气的热量,它可以回收40%-70%的热能,并用回收的热量来预热进入氧化系统的有机废气。预热后的废气再通过火焰来达到氧化温度,进行净化,间壁换热的缺点是热回收效率不高。
蓄热式热氧化(简称RTO)回收热量采用一种新的非稳态热传递方式。主要原理是:有机废气和净化后的排放气交替循环,通过多次不断地改变流向,来最大限度地捕获热量,蓄热系统提供了极高的热能回收。

催化燃烧法:
漆废气经阻火器进入催化净化装置,在板式热交换器内与高温尾气进行热量交换,经预热的废气进入加热室(内设有电加热管)进一步升温,达到起燃温度的废气继续进入催化床内,在贵金属Pt、Pd催化剂的作用下,使有机溶剂完全氧化分解为H2O和CO2,并释放出大量反应热,可维持催化燃烧所需的起燃温度,达到热平衡。
板式热交换器将高温尾气与进口低温废气进行热量交换,部分热量得以回收,减少了预热能耗。经回收部分热量的高温尾气在引风机抽力的作用下通过排气筒达标排放。
系统达到热平衡后自动关闭电加热装置,此后,催化燃烧系统就靠废气中的有机溶剂燃烧时产生的热能,在无须外加能源的基础上使催化燃烧继续进行直至结束。考虑到净化装置需要维修,在过滤阻火器前设置旁路管和旁路阀。
在使用有机溶剂的行业中,汽车涂装、印刷等行业,有机溶剂浓度低、风量大,若采用上述方法都将使用庞大的设备,耗用大量经费。目前对这类低浓度、大风量的有机废气,主要采用下面几种方法进行治理。

蜂窝轮式浓缩系统:
该系统采用蜂窝轮,连续不断地将低浓度、大风量的排气中的有机溶剂吸附、分离;然后,再用小风量的热风脱附得到高浓度、小风量的含有机溶剂气体。浓缩后的气体再与小型的催化燃烧或活性炭回收装置组合,构成经济的处理系统。
脱附后的排气只要用吸附风量十几分之一的装置就可以进行处理了。该系统体积小,费用低,在国外已成为治理低浓度、大风量有机废气的首选方法,并得到广泛应用。

液体吸收法:
通过有机废气与液体吸收剂接触,使其中的有机溶剂被吸收剂所吸收,再经解吸,将有机溶剂除去或回收,井使吸收剂获得再生重复利用。

生物法:
生物脱臭使用微生物将有机溶剂分解。因耗能非常低,运转费也很便宜而受到人们重视,特别是在欧洲,以德国为中心进行技术开发,应用实例逐渐增多。
